UXM Latam

Supervisión del rendimiento de aplicaciones
SaaS y web - Real User Monitoring (RUM)

Visibilidad en tiempo real del rendimiento SaaS y web

UXM ofrece un monitoreo y resolución de problemas fácil y en tiempo real para cualquier aplicación SaaS o web. De este modo, mejora la experiencia digital de los empleados y permite resolver rápidamente los problemas de rendimiento.

Solución de Problemas Centrada en el Usuario

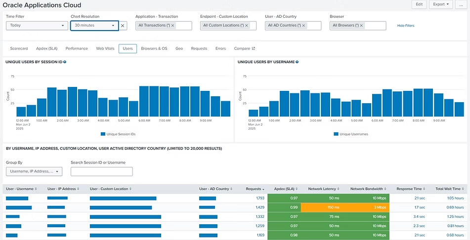
UXM ofrece paneles intuitivos que proporcionan información en tiempo real sobre el rendimiento de aplicaciones SaaS y web, incluyendo:

  • Tiempos de carga de página

  • Time to First Byte (TTFB)

  • First Contentful Paint (FCP)

  • Web Vitals (Largest Contentful Paint – LCP, Interaction to Next Paint – INP, Cumulative Layout Shift – CLS)

  • Latencia de red y disponibilidad de ancho de banda por ubicación/aplicación/usuario/
    sesión/transacción/solicitud

  • Errores que se originan en el servidor, el cliente o la red

Además, UXM es independiente del dispositivo, la ubicación y la aplicación, lo que permite identificar problemas rápidamente y generar alertas proactivas.

Monitoreo de Transacciones de Negocio

UXM utiliza la puntuación Apdex y realiza el seguimiento de actividades empresariales centradas en el usuario, como “Abrir facturas”, “Buscar pedidos de clientes” y otras tareas críticas. De este modo, garantiza que el comportamiento de la aplicación esté alineado con los resultados del negocio.

Información Operativa Centrada en el Usuario y la Aplicación

  • Visión General del Estado de Salud: Puntuaciones de experiencia personalizables para aplicaciones SaaS e internas basadas en KPIs de transacciones de negocio, Apdex, Web Vitals (para calidad de aplicaciones web), métricas de infraestructura como latencia de red y ancho de banda disponible, y errores provenientes del servidor, cliente o red.

  • Datos de Rendimiento Detallados: Información en tiempo real e histórica segmentada por ubicación, endpoint, usuario, conexión, backend y etapas de navegación del cliente.Usage Analytics: Comprehensive metrics on application usage, unique user counts, session/page visits, browser versions, and location data.

  • Analítica de Uso: Métricas completas sobre el uso de las aplicaciones, número de usuarios únicos, visitas por sesión/página, versiones de navegador y datos de ubicación.

Implementación y Uso Sencillos

UXM utiliza la puntuación Apdex y realiza el seguimiento de actividades empresariales centradas en el usuario, como “Abrir facturas”, “Buscar pedidos de clientes” y otras tareas críticas. De este modo, garantiza que el comportamiento de la aplicación esté alineado con los resultados del negocio.

Supervise el rendimiento de cualquier aplicación — SaaS y Web — en tiempo real. Obtenga una vista consolidada de todas sus aplicaciones empresariales, sin puntos ciegos. 

Haga seguimiento de tiempos de carga, Web Vitals, latencia, ancho de banda y errores por usuario, ubicación o dispositivo. 

Reciba alertas instantáneas, solucione problemas rápidamente y mantenga a cada usuario productivo — en cualquier lugar y en cualquier endpoint.

Detalles completos por transacción de negocio, carga de página o llamada asíncrona. Realice un análisis profundo por ubicación, usuarios, sesiones, solicitudes individuales, errores y el hardware del endpoint de origen.

Verifique las condiciones de red del usuario: latencia de red, disponibilidad de ancho de banda y estado del Wi-Fi en el endpoint local.

¿Quiere ver cómo UXM supervisa el rendimiento real de sus aplicaciones SaaS y web en su entorno?

Podemos empezar con una conversación inicial para entender sus aplicaciones, usuarios y retos de rendimiento, o avanzar directamente a una demostración práctica de UXM basada en datos reales.

Scroll to Top
UXM Latam
Resumen de Privacidad

En esta sección puede gestionar sus preferencias de cookies. Las cookies estrictamente necesarias son esenciales para el funcionamiento del sitio y no pueden desactivarse. Las demás categorías son opcionales y solo se utilizarán con su consentimiento.