UXM Latam

Supervisión del rendimiento
de la conectividad de los endpoints

GARANTICE UN RENDIMIENTO ÓPTIMO DE LA CONECTIVIDAD EN TODOS LOS ENDPOINTS

UXM escanea, alerta y reporta de forma continua una amplia gama de problemas de conectividad de red en los endpoints, ofreciendo información y diagnósticos en tiempo real desde cualquier ubicación donde el endpoint esté activo.

Las principales áreas de monitoreo incluyen:

  • LAN: Identifica problemas relacionados con el throughput, colas, latencia y pérdida de paquetes para garantizar conexiones cableadas estables.
  • Wi-Fi: Detecta desconexiones y degradación de la señal para mejorar la fiabilidad y el rendimiento inalámbrico.
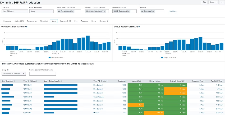
  • Aplicaciones: Realiza el seguimiento de la latencia de red a nivel de sesión y transacción, así como de la disponibilidad de ancho de banda entre endpoints y aplicaciones.
  • Servicios centrales de infraestructura de red: Supervisa el rendimiento de servicios críticos como Active Directory, DNS, servicios de tiempo y VPN para garantizar operaciones fluidas y seguras.

UXM permite a los equipos de TI solucionar y resolver de forma proactiva los problemas de conectividad de los endpoints antes de que afecten la productividad.

Escaneo automático de endpoints con baja intensidad de señal Wi-Fi, ya sea que estén trabajando desde la oficina, la red del hogar o mientras viajan. Filtre por severidad, tipo, ubicación o endpoint. Reciba alertas, abra un ticket o inicie un flujo de remediación.

Detalles completos de usuarios y endpoints sobre latencia de red y disponibilidad de ancho de banda mientras trabajan en una aplicación de negocio desde cualquier lugar. Profundice hasta una solicitud individual o examine las condiciones locales de Wi-Fi del endpoint durante la sesión de la aplicación.

¿Problemas de conectividad que impactan la productividad de sus usuarios?

UXM le ofrece visibilidad en tiempo real del rendimiento de la conectividad en cada endpoint — LAN, Wi-Fi, VPN y acceso a aplicaciones — para identificar rápidamente la causa raíz y actuar antes de que el problema escale. Conversemos o conozca la plataforma en una demostración.

Scroll to Top
UXM Latam
Resumen de Privacidad

En esta sección puede gestionar sus preferencias de cookies. Las cookies estrictamente necesarias son esenciales para el funcionamiento del sitio y no pueden desactivarse. Las demás categorías son opcionales y solo se utilizarán con su consentimiento.