Supervisión del rendimiento de aplicaciones de escritorio
y thick client - Real User Monitoring (RUM)
GARANTICE EL RENDIMIENTO MÁXIMO EN TODAS LAS APLICACIONES DE ESCRITORIO Y THICK CLIENT, EN CUALQUIER ENDPOINT Y DESDE CUALQUIER LUGAR
Garantice el rendimiento, la estabilidad y la confiabilidad de sus aplicaciones de escritorio y thick client para ofrecer experiencias de usuario fluidas y alinear el desempeño de TI con los objetivos del negocio.
Obtenga visibilidad de extremo a extremo del rendimiento de las aplicaciones desde la perspectiva de los usuarios reales, sin importar la ubicación, el endpoint o la red.
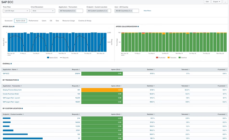
Supervise transacciones reales de usuarios, específicas por tarea, como “Apertura de facturas”, “Búsqueda de pedidos de clientes” y otros flujos de trabajo críticos para el negocio, directamente dentro de la interfaz gráfica de la aplicación.
Capacidades clave
Supervise transacciones de negocio, bloqueos de aplicaciones, errores, caídas, uso de CPU y memoria, y problemas de conectividad
Asegure que el comportamiento de las aplicaciones esté alineado con los resultados de negocio esperados
Detecte y resuelva problemas que impactan al usuario en tiempo real
Obtenga una visión completa del estado y el rendimiento de todas las aplicaciones clave, con datos basados en la actividad de usuarios reales, sin importar desde dónde trabajen.
Detalles sobre transacciones de negocio, ubicación geográfica, usuarios, caídas y bloqueos, con capacidad de profundizar hasta el detalle específico y los registros (logs).
¿Quiere ver cómo UXM supervisa el rendimiento real de sus aplicaciones de escritorio y thick client desde la perspectiva del usuario?
Podemos empezar con una conversación inicial para entender sus aplicaciones críticas y flujos de trabajo, o avanzar directamente a una demostración práctica de UXM adaptada a su entorno.